
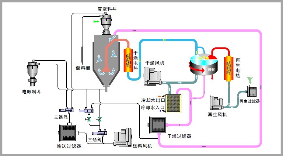
微热再生吸附式压缩氛围干燥机是一种行使众孔性固体物质外外的分子力来接收气体中的水份,从而取得较低露点温度、干燥、洁白气体的净化配置。它采用孔径与水分子直径邻近的活性氧化铝为吸附剂,采用邦际长进的变温变压吸附道理,正在常温下吸附时,氛围中水分子的分压力大于吸附剂中水分子的分压力,水分子进入吸附剂内部,正在吸附剂的外外冷凝成水滴,并放出冷凝热,将此热量蓄于吸附塔的上部。再生时,大约5%驾御的干燥氛围经加热器加热至250℃驾御通过再生筒,使吸附剂的吸附本事大大低落,使吸附剂中的水分子逸出,同时蓄于吸附塔内的热量有助于俭仆加热器的功率。吸附剂通过吸附、再生、吸附轮回操纵,对压缩氛围举行接二连三的吸附干燥管理从而取得深度干燥的气体,该产物的紧要时间目标,已到达海外同类机型秤谌,是指望取得-40℃以下露点气源用户的配置。